首页
关于携驰
产品展示
工程案例
新闻中心
技术服务
联系我们
热门搜索关键词:
不锈钢水箱
|
搪瓷水箱
|
膨胀罐
|
流量开关
|
补水阀旁通阀安全阀排气阀
|
电动阀温控器温压表
名称
描述
内容
首页
>>
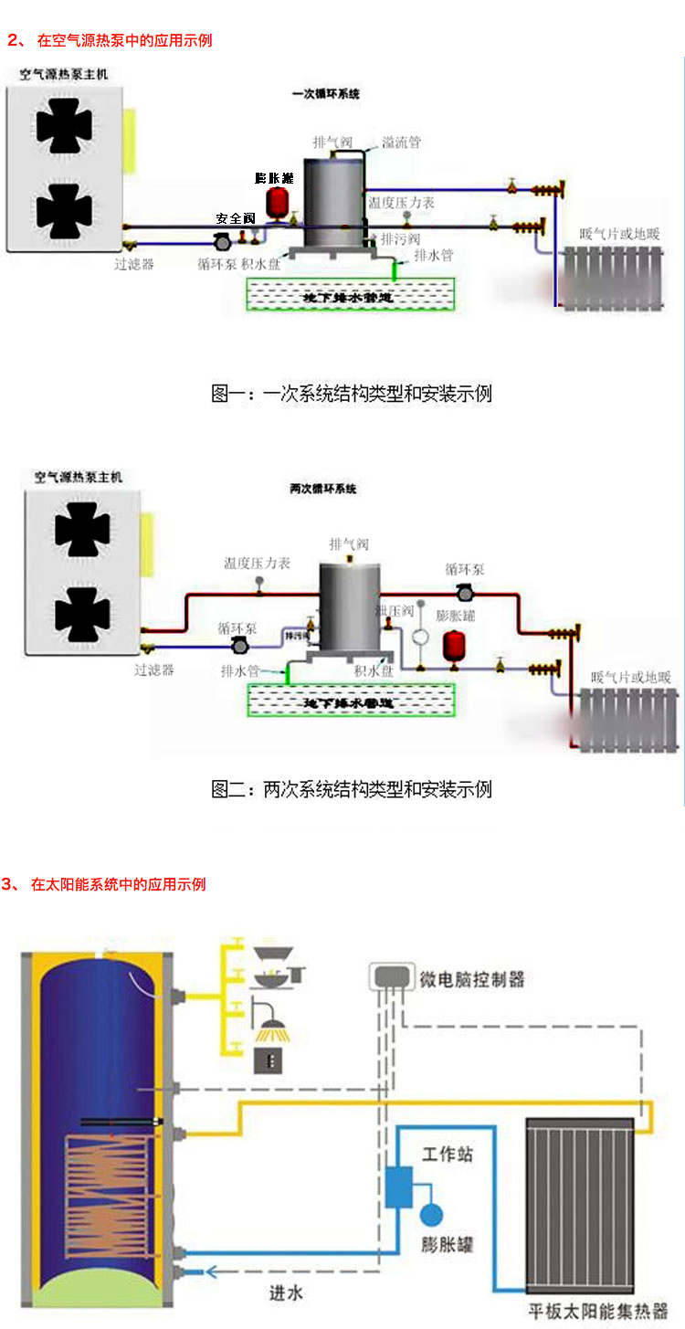
膨胀罐
>>
立式膨胀罐压力罐
您现在的位置:
不锈钢水箱
搪瓷水箱
膨胀罐
流量开关
补水阀旁通阀安全阀排气阀
电动阀温控器温压表
水力模块
9
最新产品
产品展示
PRODUCT center
立式膨胀罐压力罐
发布时间: 2020-11-27 14:24
商品信息
上一个:
无
下一个:
立式落地膨胀罐压力罐